출판강의를 하기 전에 유튜브 자료조사

그동안 유튜브에도 관심 없었고 그냥 영상은 닥치는 대로 만들다가 이제 유튜브가 출판이다라고 생각해서 Youtube API로 남들이 뭘 하고 있는지 키워드로 1인출판을 넣고 데이터 다 받아서 어떻게 해야 할지 보고 조회수를 보는데...
아 갑자기 눈물이…
이런 시장에서 돈벌이가 되나? 더 큰 시장에서 작은 파이를 먹는 게 나을 거 같다는 생각만 듭니다.. 그 유명한 역주행인지 뭔지도 1,600 조회수로 잘 먹고 잘 살? 아니지 그러고 있네...

그냥 매직아이나 다른 재미있는 것으로 노는 게 낫겠습니다. 매일 조회수 체크해서 검사해 볼 수 있겠지만 그런 게 무슨 의미가 있을지...
출판사에다 만들어 줄 수 있겠지만 그냥 일이나 열심히 하겠습니다.

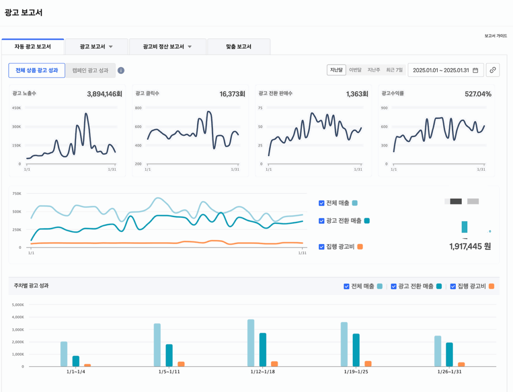
요즘 쿠팡에서 책 파는 비용보다 광고비용이 더 많이 나가는 거 같기도 하고 점점 지쳐갑니다.
시즌이 끝나가서 그런지 이제 힘이 없는 거 같습니다. 매출도 그만큼 빠지겠죠? 너무 싼 책에 광고까지 내고 제작에 대한 부분까지 고민하면서 쿠팡과 과연 계속 광고하면서 팔아야 하나 라는 고민이 큽니다.
https://www.argo9.com 오늘도 이상한 데이터로 놀고 있는 출판사
하여간 이번에 아는 출판사 사장이랑 구글미트로 10분씩 녹화하기로 했습니다. 현업, 현장에서 이야기하는 내용을 담을 것이고 저는 전자책을 안하다가 15년 만에 다시 하는 이야기를 주로 다룰 생각입니다.